ローカル完結型のトラフィック可視化ツール

mini SIEMはお客様のプライバシーを守りながら、ゼロトラストなセキュリティを提供します。

ローカル完結の分析

mini SIEMは全ての処理をローカル内で行います。ログはお客様だけの方法で暗号化され、外部に送信されたり保存されることはありません。ローカルストレージを圧迫しすぎないよう、設定容量を超えるとログは古い順番から削除されます。加えて他のソフトウェアやシステムへの影響を抑えるように努め、ダッシュボード更新型の軽量な動作を採用しております。またトラフィック量に関わらず一定料金です。

LLM連携による分析機能1

ローカルでのセキュアなAI活用

ローカルLLMモデルが通信ログを分析するためのインターフェースを提供し、オフライン環境でセキュアなAI活用が可能です。

ローカルで完結するAI分析4
mini SIEM アイコン

mini SIEM の主な機能

UIイメージとともに、各機能をご紹介します。

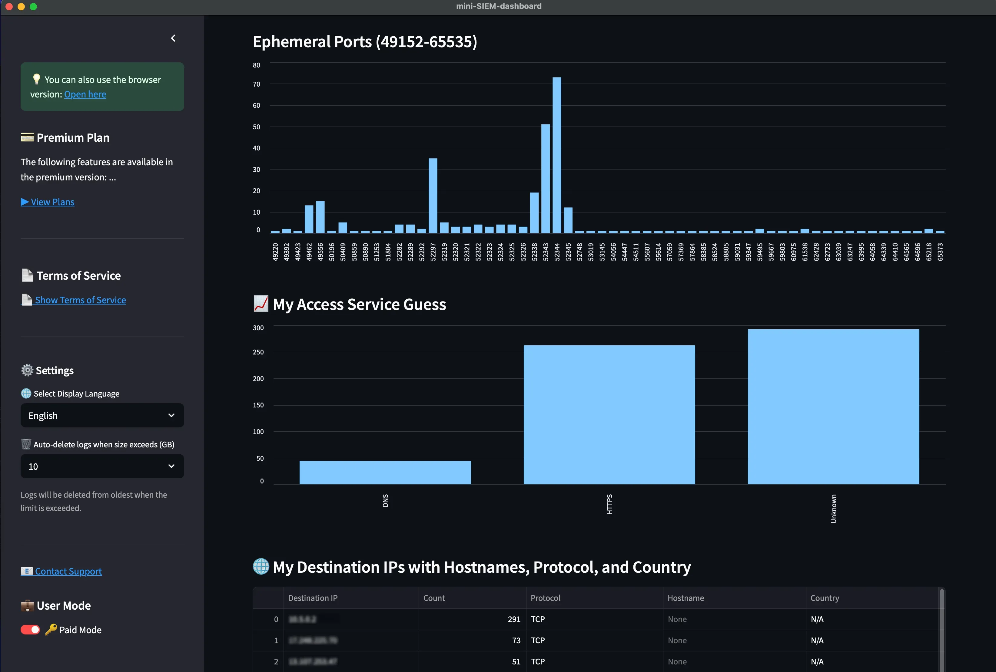
SIEMとして 視認性の高いダッシュボード

ダッシュボードでは時系列順に端末で行われるトラフィックを可視化します。送信元・送信先・プロトコルなどを直感的に確認可能です。これらの表示はネットワークが切り替わる場合でも継続的に動作するように設計されています。表示言語は日本語と英語に対応中です。またDNSによる名前解決により、IPアドレスに対するホスト名を表示し、通信先を素早く認識することが可能です。

ダッシュボード画像

ログ検索機能

最新ログ(~2時間)の中から、気になる自由な検索ワードを用いて、ログ検索可能です。例えば、特定の通信サービス(例 SSH)を入力すれば、それに関わるトラフィックだけを表示することが可能です。

ダッシュボード画像

アウトバウンドアクセスの可視化

あなたの端末が外部へ行うアウトバウンドアクセスのトラフィックを可視化します。トラフィック先をポートベースで整理し通信サービス統計を表示します。また、その際に使われる自端末のエフェメラルポートなども可視化します。

外部への通信

インバウンドアクセスの可視化

外部からあなたの端末へ行われるインバウンドアクセスのトラフィックを可視化します。自身の端末が現在開いているポート一覧とそこへのトラフィックを可視化します。

外部からの通信

ログダウンロード機能

期間を指定してCSV形式のトラフィックログを出力可能です。日常的なトラフィック分析・記録、インシデント調査を支援します。

ログダウンロード画面

ルールに基づいたトラフィック検知

設定したルールに引っかかったトラフィックを可視化し、セキュリティインシデント対応を強化できます。このテンプレートルールはお客様のご要望に基づき、続々と追加予定です。分散型LLM時代のニーズに合わせたアップデートを予定中です。

トラフィック検知

3端末まで同時利用可能

例えば個人開発の方は、管理端末、バックエンドサーバ、クライアントと、システムを横断したトラフィック解析が可能となり、個人開発したシステム・ソフトウェアが安全であることを示すことが可能です。

それ以外の用途においても例えば、普段使い用PCと仕事用PC、および家族のPCなどにインストールするなど、お客様が所有する端末で自由にインストール可能です。また主要OSに対応しており、OSをまたいで使用することが可能です。

3端末利用イメージ

直感的な可視化

明瞭なダッシュボードとチャート
5W1H(どこへ・どこから・何を・いつ・何回)で通信を可視化。

軽量な動作

ダッシュボード更新型で端末への負荷を最小限にしています。

ローカルで暗号化

ログの外部送信・保存は一切ありません。各端末の暗号鍵で安全にローカル保存します。

ローカルで完結する分析

ルールによる判定もLLM連携も、全てローカル内で処理。
外部依存ゼロ。

LLM時代対応

ollamaのデフォルトポート(11434)へのスキャン検知など、
分散型LLM運用における不安インシデントにも対応。

安心・安全な動作

独自開発されたエージェントにより、膨大なトラフィック正確に取得。そして逆に、本製品が起動していなければ一切のトラフィック取得を行わず。また主要な機能のソースコードはGitHub上に公開され、完全オープンソースなソフトウェア。

主要なオペレーティングシステムで動作

macOS

macOS 14以降
Apple Siliconに対応

Linux

CentOS Stream9
x86_64 環境に対応

Windows

Windows 11
x86_64 環境に対応
完全無料の30日間の体験版

今すぐダウンロード

基本無料で使える

mini SIEMは無料でも十分な機能を提供しています。ログ検索、ログダウンロード、ポート使用状況などの、基本的な機能は無料で使用可能です。

本製品の操作感や基本的な機能に慣れてから、お客様が安心した上で、有料プランへ移行して頂くよう、 このような導線を設けております。また有料プランにはそれぞれ2日間から最大30日間のトライアルを設けています。

スタートガイド

導入から利用開始までを紹介します。

STEP 1

ページ上部の「アプリをダウンロード」または「はじめる」をクリック

STEP 2

OSに応じたインストーラを選択。会員機能を使う場合はメールアドレスで登録

STEP 3

セットアップガイドに従ってインストール

STEP 4

ソフトウェアを起動し、利用を開始!

製品プラン

用途や規模に応じて、3つのプランをご用意しています。

無料プラン

¥0

  • 1アカウント、1端末まで
  • 1日1回のログダウンロード

ログDL無制限!
ライトプラン

¥1,700 / 月
  • より詳細なトラフィックチャートを表示
  • 無制限のログダウンロード

全機能を使用可能!
プロプラン

¥22,000 / 月
  • より高度なローカルAI分析に対応
  • 1アカウント、3端末まで利用可
  • より詳細なパケット表示(TCPフラグ等)
  • ホスト名を表示
  • 端末で開いているポートとそこへの通信を可視化
  • ルールに基づいた通信の検知・可視化

本製品についてよくある質問

Q どんな人が本サービスを使うのですか? 導入・使用ケースが知りたいです。

A 以下の方々が活用可能なサービスです。
  • 開発したソフトウェアや Web サービスが、実際にどのような通信を行っているかを 確認・説明・証明したい個人開発者や少人数チームの方。
  • 自身の PC で日々発生している通信を把握・記録し、セキュリティ意識を高めたい方。
  • まずは手軽に SIEM を導入・体験してみたい方。
  • インシデント対応やセキュリティ理解を深めるための、教育・学習目的で利用したい方。

Q クラウド型と何が違うのですか?

A ログは外部に送られず、完全にローカルで完結します。ログは暗号化され、サービス提供者でも復号することは出来ません。加えて従量課金制でないため、トラフィック量を気にすることなく安心して利用可能です。またトラフィックで気になることがあれば、ローカルAIによるトラフィック分析が可能です。

Q どういうところがゼロトラストなのですか?

A お使いのPC端末の解析を端末だけで実現し、外部へのサービス依存が無いという意味においてゼロトラストだと考えています。また普段からPC端末の通信を可視化しログを取ることで、ユーザが普段とは異なる状況を判断しやすくなるための支援ツールとして提供しています。

Q 本当に外部へログが送信・保存されませんか?

A はい、本製品の運用・動作・決済に関わる事項やアンケート等はサービス向上のため、サービス提供者に送信されることはありますが、トラフィックログは外部に送られず完全にローカルで完結します。また、登録時の情報は努めて適切に保存され、第三者に開示することはありません。

Q 他に特筆すべき点はありますか?

A 利用には管理者権限で実行することが必要です。またPC端末にはGUI環境が必要で、セットアップ時はネット接続環境が必須です。その他、AI活用に関わる機能はお客様自身で端末にAI環境をセットアップする必要がございます。

詳しくはこちらから。ollamaセットアップ方法を説明しています。

Q このサービスを使うとどんなメリットがありますか?

A 手軽に安心して、自分のPC端末でどのような通信が行われてるのかを知ることが可能になります。これにより個人開発したプロダクトの説明根拠、学習・教育、インシデント対応などのスキル向上、運用におけるログ記録などがローカル内でセキュアに行えます。

登録方法・ユーザー情報の変更について

Q 利用やユーザー登録に費用はかかりますか?

A 基本無料でご利用いただけます。(通信料除く)

Q 登録時に必要な情報は?

A アプリのダウンロードだけなら登録不要です。会員ページや継続的な管理機能を使う場合はメールアドレス登録が必要です。

Q 登録事項の確認・変更はどこで行うのですか?

A アプリに会員ページを設けており、そこで確認することが可能です。

Q 有料プランを購入する方法を教えて下さい。また試用期間などは設けていますか?

A アプリに決済ページ(Stripe連携)を設けており、クレジットカードにより決済することが可能です。Proプランにつきましては試用期間を設けています。詳細は会員ページで説明しております。

Our Mission

mini SIEMの使命は、利用者一人ひとりのサイバーセキュリティ意識を高めることにあります。
システムの最小構成単位である「端末」や「人間」に焦点を当て、セキュリティ意識の向上や学習・教育を支援するためにこのツールを提供しています。